Select to view content in your preferred language

Monitor 2023.2 Host metrics not what is listed in the Metrics reference document.

3346
14
Jump to solution
11-03-2023 07:15 AM
Pat_Gallagher
Regular Contributor

I am setting up ArcGIS Monitor 2023.2 and connected my first windows host to it. When I look at the overview for the server I am only getting the Memory Utilized metric to show data. When I go to the Metrics page for the server, the items listed are not what is listed in the Metrics reference document. For example, I do not see 'CPU Utilized' metric - but I do have 'Process CPU Utilized - arcgisserver.exe (%)', Process CPU Utilized - arcsoc.exe (%), and Process CPU Utilized - Powershell.exe (%). Is there a way to reset the metrics that are collected?

0 Kudos
1 Solution

Accepted Solutions
AndrewSakowicz
Esri Contributor

Thank you, very helpful.  At this point, I propose to open a Tech Support: CPU (%) metric not listed in ArcGIS Monitor.

View solution in original post

14 Replies
AndrewSakowicz
Esri Contributor

this sounds like some windows counters might be corrupted, see related  https://community.esri.com/t5/arcgis-monitor-questions/windows-host-component-record-only-memory-met...

 

0 Kudos
Pat_Gallagher
Regular Contributor

I should have phrased this differently, I am trying to get a metric for CPU utilized. Is there a way to change one of the current metrics to get the overall CPU utilization of the agent server? While having Process CPU Utilized - arcsoc.exe is helpful to know how ArcGIS Server is running on the server - that does not cover the Java executables that are also being processed. 

0 Kudos
GeoJosh
Esri Regular Contributor

@Pat_Gallagher, this is typically indicative of a permissions issue. More specifically, it sounds like the account used to register the Windows host is missing the permissions necessary to collect CPU metrics. Have you followed the steps in this documentation?

https://doc.arcgis.com/en/monitor/latest/get-started/windows/enable-permissions-for-wmi-cimv2.htm

Pat_Gallagher
Regular Contributor

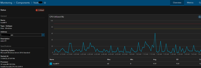
Thanks, I had gone through the cimv2 settings to be able to connect Monitor 2023.2 to the Server Host. It could be a permissions issue, but if I look at Monitoring > Components > Server  > Process CPU Utilization - arcsoc.exe, I do get data points. When I look at the listed metrics for the server, there is no metric for CPU Usage.ArcGIS Monitor host metrics.png

0 Kudos
AndrewSakowicz
Esri Contributor

to clarify, can you provide a screenshot of 1. Host>overview 

AndrewSakowicz_0-1699286692567.png

2. Host>Metric filtered by CPU

AndrewSakowicz_1-1699286744214.png

 

0 Kudos
Pat_Gallagher
Regular Contributor

Overview - CPU Utilized has no data

ArcGIS MOnitor Host.png

 Filtered for CPU

ArcGIS Monitor CPU.png

0 Kudos
AndrewSakowicz
Esri Contributor

please verify using windows tools, e.g. perfmon, that windows CPU metric is available. See my previous post.

0 Kudos
Pat_Gallagher
Regular Contributor

CPU shows in both Performance Monitor and Task Manager- I went through all of the counters listed in Performance Monitor and I did not see any that were for arcgisserver.exe or arcsoc.exe.

Server CPU graph.png

0 Kudos
AndrewSakowicz
Esri Contributor

Thank you, very helpful.  At this point, I propose to open a Tech Support: CPU (%) metric not listed in ArcGIS Monitor.