Select to view content in your preferred language

No Metrics available in ArcGIS Monitor after upgrade to 2024.0.0 version

3233
12
Jump to solution
09-13-2024 02:38 AM
GisMan
by
Emerging Contributor

Hi ArcGIS Monitor Team,

Here is my question again. I lost all of my Host Metrics except Memory Utilized (%) after upgrading to 2024.0 version. And they I try to uninstall and install from the beginning, the same error occur. Please help me how to solve this error. I follow Esri documentation every single steps.

ThanksMonitor.jpg

 

0 Kudos
1 Solution

Accepted Solutions
AndrewSakowicz
Esri Contributor

@GisMan , please check if user that is running agent is a member of Performance Monitor Users groups.  If not, add to this group.

The new local agent simplifies the following 2023 requirement; however, it still needs to be a member of the above group. We'll update 2024 doc to clarify it.

Register Windows hosts—ArcGIS Monitor | Documentation

The user account that you use to register the Windows host must be part of the Remote Management Users and Performance Monitor Users groups

View solution in original post

12 Replies
DerekLaw
Esri Esteemed Contributor

Hi @GisMan,

Are metrics being collected for other components like the GIS Server and web services? If not, can you ensure you've applied the new ArcGIS Monitor 2024.0 license file?

We've not heard of any issue of metrics not collecting for a host after the upgrade to ArcGIS Monitor 2024.0. Please contact Esri Tech Support and open a case so they can help investigate further and double check the upgrade process worked.

Hope this helps,

0 Kudos
GisMan
by
Emerging Contributor

Hi @DerekLaw 

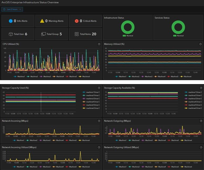
Please my attach photo for the license validation and infrastructure status generated by the system. My monitor work correctly in version 2023.0.2024.0 version2024.0 version2024.0 version2024.0 versionlicenselicense2023.0 version2023.0 version

0 Kudos
DerekLaw
Esri Esteemed Contributor

Hi @GisMan,

Thanks for confirming that it's not an invalid license issue for Monitor 2024.0. I would follow the check provided by @AndrewSakowicz in this thread (posted on Friday) and if that is not the issue, then please contact Esri Tech Support so they can help investigate further.

0 Kudos
TimLehn
Occasional Contributor

I believe this is the same thing we saw that was resolved in when we rand database queries referenced in posy

'ArcGIS Server services missing after upgrading to 2024.0'

0 Kudos
DerekLaw
Esri Esteemed Contributor

Hi @TimLehn,

Maybe, but a host is not a child component. In the thread you mentioned,

https://community.esri.com/t5/arcgis-monitor-questions/arcgis-server-services-missing-after-upgradin...  

In the solution provided, it indicates this happens to child components. So I am unsure. Hence why it would be beneficial to open a case with Esri Tech Support. 

Hope this helps,


0 Kudos
AndrewSakowicz
Esri Contributor

@GisMan , please check if user that is running agent is a member of Performance Monitor Users groups.  If not, add to this group.

The new local agent simplifies the following 2023 requirement; however, it still needs to be a member of the above group. We'll update 2024 doc to clarify it.

Register Windows hosts—ArcGIS Monitor | Documentation

The user account that you use to register the Windows host must be part of the Remote Management Users and Performance Monitor Users groups

GisMan
by
Emerging Contributor

Hi @AndrewSakowicz 

Thanks for the guideline. Now my monitor work correctly after adding the Performance Monitor Users Group.CPU Utilize.jpgAdding Performance Monitor Users Group.jpg

DavidColey
MVP Frequent Contributor

Hi @AndrewSakowicz  - if the domain account running the agent for 2024 no longer needs to belong to the Remote Management Users group, does this section:

https://doc.arcgis.com/en/monitor/2023.3/get-started/windows/enable-permissions-for-wmi-cimv2.htm

still apply?

0 Kudos
B_Franey
Occasional Contributor

Hi ArcGIS Monitor Team,

We have upgraded to ArcGIS Monitor 2024.0.1 and we are experiencing a similar result where certain metrics are not being collected. For Windows host machines, we are getting Memory Utilized, however we are not getting CPU%.

We have added the user account to the Performance Monitor Users group.

However, we are still not capturing CPU% or storage metrics from the host machines.

Are there any additional or follow-up steps for us to take to troubleshoot?

Thanks,

Bryan