Select to view content in your preferred language

Monitor CPU 100%

2776
7
01-24-2024 09:23 AM
Craig_Lunde
Occasional Contributor

Our monitor server has been maxing out the cpu.I know some of it was from creating analysis views and I believe some of it is from services being republished or created.  I was curious if anyone has experienced this and had any ideas to fix this.

0 Kudos
7 Replies
MarcoBoeringa
MVP Alum

I am not to familiar with ArcGIS Monitor, and have never used it, but from what I've read about its function and see in your images, it is clear any activity tracked by ArcGIS Monitor is directly affected by your user's activity. You can even see the 12:00 to 13:00 lunch dip in the CPU usage of Monitor...

Personally, I wouldn't worry to much about 80-100% cpu usage, unless it directly impacts the usage of Monitor (slow updating, web interface no longer accessible due to time-outs or so, or whatever else blocks you from using it properly).

Instead, having 80-90% of your computing power sitting idle doing nothing is a waste of compute resources and ultimately money. Computers are designed to do work, not to sit idle, and servers and professional workstations are designed to withstand 100% CPU usage for essentially indefinitely. I routinely process global OpenStreetMap data on an HP Z840 workstation with dual CPU's (2x22 cores), which is essentially server hardware packaged in a very large desktop case. I trash it with 100% CPU for days to process the global OpenStreetMap data. Never fails on hardware.

Of course, the high CPU usage may indicate this server is at its limit doing real work, maybe because it needs to monitor a very large enterprise deployment with many users and servers and handle all the traffic for that, and you may need to anticipate a server upgrade if you intend to use it for an even larger enterprise deployment in the future.

0 Kudos
Craig_Lunde
Occasional Contributor

I am thinking that our map server services are being unregistered then reregistered and when this happens its causing a cpu spike. Should I submit a ticket as to why our map server services are losing connection? 

0 Kudos
MarcoBoeringa
MVP Alum

If you are really worried about it, or have noticed changed behavior, then why not? ESRI support, at least here in the Netherlands, is usually quite willing to help you out.

I wouldn't call a 4h continuous high load associated with working hours a "CPU spike" though...

0 Kudos
GeoJosh
Esri Regular Contributor

Hi @Craig_Lunde,

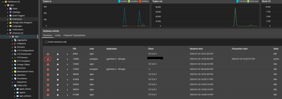
From your screenshots, I can see that it is the Postgres process using up most of the CPU and that periods of high CPU usage come in waves. Are you able to say which Analysis view in ArcGIS Monitor triggers periods of high CPU usage?

Thanks,

Josh

Craig_Lunde
Occasional Contributor

It is multiple analysis views doing it but they were mostly created off a just couple views. I will work on recreating them and see if that helps. 

0 Kudos
AndrewSakowicz
Esri Contributor

There is a known performance issue in analysis when using metric name and repeated refresh calls in 2023.2 and older.  These issues are fixed in 2023.3.1 patch to be released on January 30.   Please install it and hopefully it will address your performance / PostgreSQL high CPU.  In the meantime, you can kill long running sessions using PG Admin and not use "offending" analysis until a fix.

AndrewSakowicz_2-1706308885871.png

 

 

TimLehn
Occasional Contributor

Good to know you have addressed this issue as I am having same problem

0 Kudos