Select to view content in your preferred language

Chart Capping Maximum at 100

460
1
01-22-2025 11:34 AM
DavidJantz
Occasional Contributor

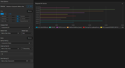
I'm attempting to make a chart showing the total requests received per service over a time period. When I use the Component ID as the Category Field, this works as I expect, but Component ID means nothing and it's cumbersome to mouseover to see a label or go through the legend items.

ComponentID.png

 

If I use Component Name, the chart automatically sets the maximum value at 100.

ComponentName.png

Is this expected behavior or a bug? Is there a different way to get what I'm looking for?

Tags (3)
1 Reply
René_Ténière
Frequent Contributor

Same thing happens to me...

0 Kudos